README_EN.md 15 KB

RustDesk API

This project implements the RustDesk API using Go, and includes both a web UI and web client. RustDesk is a remote desktop software that provides self-hosted solutions.

Features

  • PC API
    • Personal API
    • Login
    • Address Book
    • Groups
    • Authorized login, supports GitHub, Google and OIDC login, supports web admin authorized login
    • i18n
  • Web Admin
    • User Management
    • Device Management
    • Address Book Management
    • Tag Management
    • Group Management
    • OAuth Management
    • Login Logs
    • Connection Logs
    • File Transfer Logs
    • Quick access to web client
    • i18n
    • Share to guest by web client
    • Server control (some simple official commands WIKI)
  • Web Client
    • Automatically obtain API server
    • Automatically obtain ID server and KEY
    • Automatically obtain address book
    • Visitors are remotely to the device via a temporary sharing link
  • CLI
    • Reset admin password

Overview

API Service

Basic implementation of the PC client's primary interfaces.Supports the Personal version api, which can be enabled by configuring the rustdesk.personal file or the RUSTDESK_API_RUSTDESK_PERSONAL environment variable.

Login

  • Added GitHub, Google and OIDC login, which can be used after configuration in the admin panel. See the OAuth configuration section for details.
  • Added authorization login for the web admin panel.

pc_login

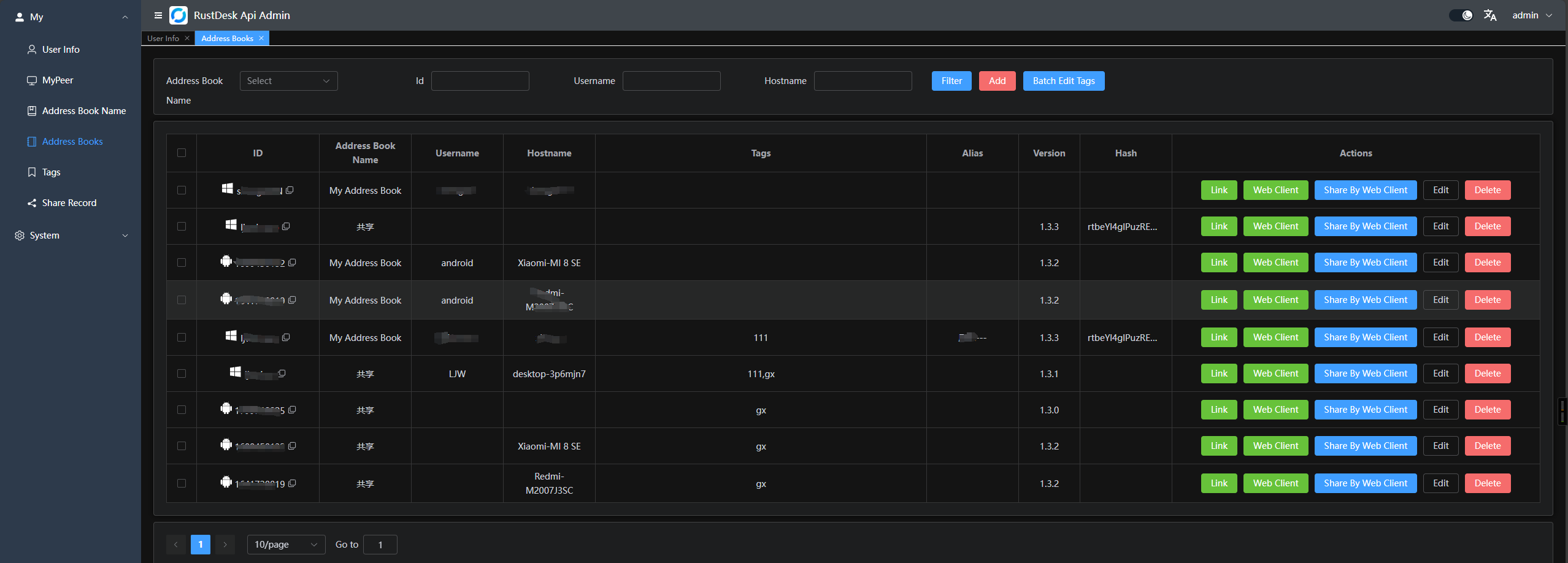
Address Book

pc_ab

Groups

Groups are divided into shared groups and regular groups. In shared groups, everyone can see the peers of all group members, while in regular groups, only administrators can see all members' peers.

pc_gr

Web Admin

  • The frontend and backend are separated to provide a user-friendly management interface, primarily for managing and displaying data.Frontend code is available at rustdesk-api-web

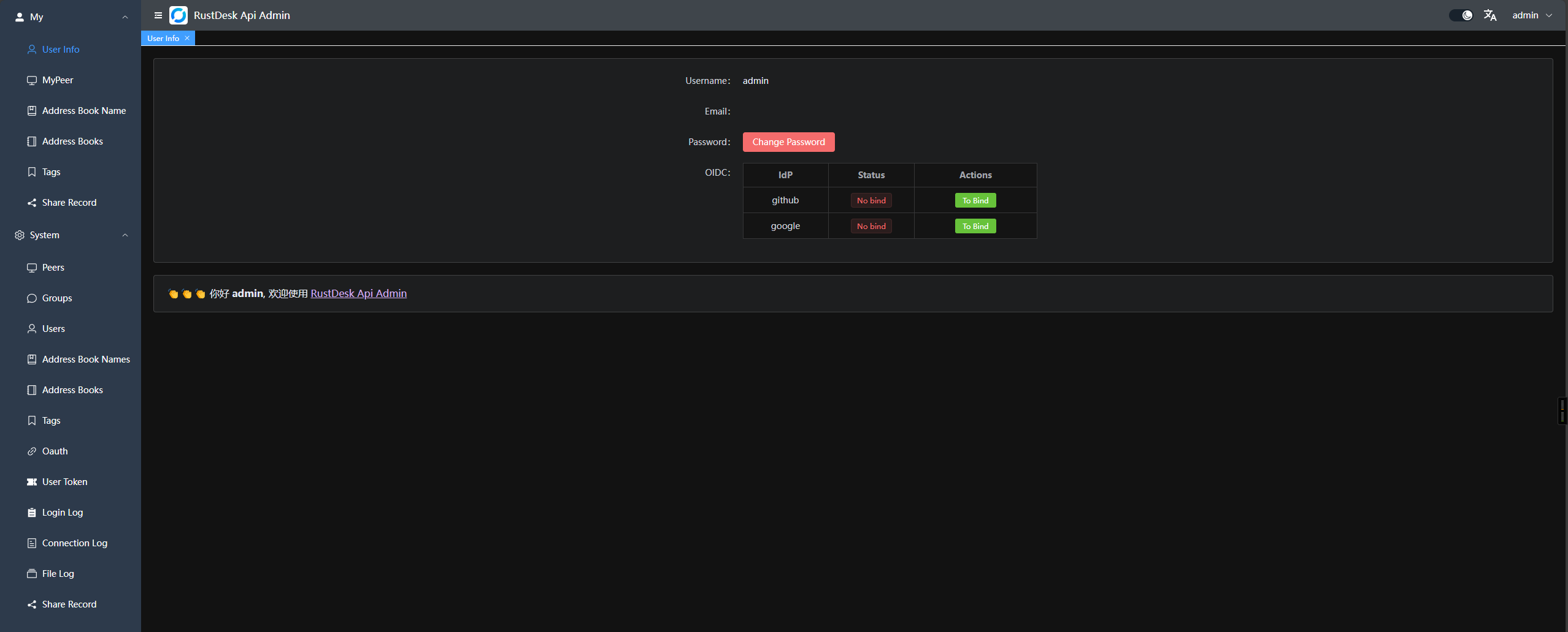
  • Admin panel URL: http://<your server[:port]>/_admin/. The default username and password for the initial installation are admin admin, please change the password immediately.

  1. Admin interface: web_admin
  2. Regular user interface: web_user In the top right corner, you can change the password, switch languages, and toggle between day/night mode.

web_resetpwd

  1. Groups can be customized for easy management. Currently, two types are supported: shared group and regular group. web_admin_gr
  2. You can directly launch the client or open the web client for convenience; you can also share it with guests, who can remotely access the device via the web client.

web_webclient

  1. OAuth support: Currently, GitHub, Google and OIDC are supported. You need to create an OAuth App and configure it in the admin panel. web_admin_oauth
    • For Google and Github, you don't need to fill the Issuer and Scpoes
    • For OIDC, you must set the Issuer. And Scopes is optional which default is openid,email,profile, please make sure this Oauth App can access sub, email and preferred_username
    • Create a GitHub OAuth App at Settings -> Developer settings -> OAuth Apps -> New OAuth App here.
    • Set the Authorization callback URL to http://<your server[:port]>/api/oauth/callback, e.g., http://127.0.0.1:21114/api/oauth/callback.

Web Client:

  1. If you're already logged into the admin panel, the web client will log in automatically.
  2. If you're not logged in, simply click the login button in the top right corner, and the API server will be pre-configured.
  3. After logging in, the ID server and key will be automatically synced.
  4. The address book will also be automatically saved to the web client for convenient use.
  5. Now supports v2 Preview, accessible at /webclient2 webclientv2
  6. v2 preview deployment, WIKI

Automated Documentation : API documentation is generated using Swag, making it easier for developers to understand and use the API.

  1. Admin panel docs: <your server[:port]>/admin/swagger/index.html
  2. PC client docs: <your server[:port]>/swagger/index.html api_swag

CLI

# help
./apimain -h

Reset admin password

./apimain reset-admin-pwd <pwd>

Installation and Setup

Configuration

  • Modify the configuration in conf/config.yaml.
  • If gorm.type is set to sqlite, MySQL-related configurations are not required.
  • Language support: en and zh-CN are supported. The default is zh-CN.
lang: "en"
app:
  web-client: 1  # web client route 1:open 0:close  
  register: false #register enable
  show-swagger: 0 #show swagger 1:open 0:close
gin:
  api-addr: "0.0.0.0:21114"
  mode: "release"
  resources-path: 'resources'
  trust-proxy: ""
gorm:
  type: "sqlite"
  max-idle-conns: 10
  max-open-conns: 100
mysql:
  username: "root"
  password: "111111"
  addr: "192.168.1.66:3308"
  dbname: "rustdesk"
rustdesk:
  id-server: "192.168.1.66:21116"
  relay-server: "192.168.1.66:21117"
  api-server: "http://192.168.1.66:21114"
  key: "123456789"
  personal: 1
logger:
  path: "./runtime/log.txt"
  level: "warn" #trace,debug,info,warn,error,fatal
  report-caller: true
proxy:
  enable: false
  host: ""

Environment Variables

The prefix for variable names is RUSTDESK_API. If environment variables exist, they will override the configurations in the configuration file.

Variable Name Description Example
TZ timezone Asia/Shanghai
RUSTDESK_API_LANG Language en,zh-CN
RUSTDESK_API_APP_WEB_CLIENT web client on/off; 1: on, 0 off, default: 1 1
RUSTDESK_API_APP_REGISTER register enable; true, false; default:false false
RUSTDESK_API_APP_SHOW_SWAGGER swagger visible; 1: yes, 0: no; default: 0 0
----- ADMIN Configuration----- ---------- ----------
RUSTDESK_API_ADMIN_TITLE Admin Title RustDesk Api Admin
RUSTDESK_API_ADMIN_HELLO Admin welcome message, you can use html
RUSTDESK_API_ADMIN_HELLO_FILE Admin welcome message file,
will override RUSTDESK_API_ADMIN_HELLO
./conf/admin/hello.html
----- GIN Configuration ----- --------------------------------------- -----------------------------
RUSTDESK_API_GIN_TRUST_PROXY Trusted proxy IPs, separated by commas. 192.168.1.2,192.168.1.3
----- GORM Configuration ----- --------------------------------------- -----------------------------
RUSTDESK_API_GORM_TYPE Database type (sqlite or mysql). Default is sqlite. sqlite
RUSTDESK_API_GORM_MAX_IDLE_CONNS Maximum idle connections 10
RUSTDESK_API_GORM_MAX_OPEN_CONNS Maximum open connections 100
RUSTDESK_API_RUSTDESK_PERSONAL Open Personal Api 1:Enable,0:Disable 1
----- MYSQL Configuration ----- --------------------------------------- -----------------------------
RUSTDESK_API_MYSQL_USERNAME MySQL username root
RUSTDESK_API_MYSQL_PASSWORD MySQL password 111111
RUSTDESK_API_MYSQL_ADDR MySQL address 192.168.1.66:3306
RUSTDESK_API_MYSQL_DBNAME MySQL database name rustdesk
----- RUSTDESK Configuration ----- --------------------------------------- -----------------------------
RUSTDESK_API_RUSTDESK_ID_SERVER Rustdesk ID server address 192.168.1.66:21116
RUSTDESK_API_RUSTDESK_RELAY_SERVER Rustdesk relay server address 192.168.1.66:21117
RUSTDESK_API_RUSTDESK_API_SERVER Rustdesk API server address http://192.168.1.66:21114
RUSTDESK_API_RUSTDESK_KEY Rustdesk key 123456789
RUSTDESK_API_RUSTDESK_KEY_FILE Rustdesk key file ./conf/data/id_ed25519.pub
RUSTDESK_API_RUSTDESK_WEBCLIENT_MAGIC_QUERYONLINE New online query method is enabled in the web client v2; '1': Enabled, '0': Disabled, not enabled by default 0
---- PROXY ----- --------------- ----------
RUSTDESK_API_PROXY_ENABLE proxy_enable :false, true false
RUSTDESK_API_PROXY_HOST proxy_host http://127.0.0.1:1080

Installation Steps

Running via Docker

  1. Run directly with Docker. Configuration can be modified by mounting the config file /app/conf/config.yaml, or by using environment variables to override settings.

    docker run -d --name rustdesk-api -p 21114:21114 \
    -v /data/rustdesk/api:/app/data \
    -e RUSTDESK_API_LANG=en \
    -e RUSTDESK_API_RUSTDESK_ID_SERVER=192.168.1.66:21116 \
    -e RUSTDESK_API_RUSTDESK_RELAY_SERVER=192.168.1.66:21117 \
    -e RUSTDESK_API_RUSTDESK_API_SERVER=http://192.168.1.66:21114 \
    -e RUSTDESK_API_RUSTDESK_KEY=abc123456 \
    lejianwen/rustdesk-api
    
  2. Using docker-compose,look WIKI

Running from Release

Download the release from release.

Source Installation

  1. Clone the repository:

    git clone https://github.com/lejianwen/rustdesk-api.git
    cd rustdesk-api
    
  2. Install dependencies:

    go mod tidy
    # Install Swag if you need to generate documentation; otherwise, you can skip this step
    go install github.com/swaggo/swag/cmd/swag@latest
    
  3. Build the admin front-end (the front-end code is in rustdesk-api-web):

    cd resources
    mkdir -p admin
    git clone https://github.com/lejianwen/rustdesk-api-web
    cd rustdesk-api-web
    npm install
    npm run build
    cp -ar dist/* ../admin/
    
  4. Run:

    # Run directly
    go run cmd/apimain.go
    # Or generate and run the API using generate_api.go
    go generate generate_api.go
    
  5. To compile, change to the project root directory. For Windows, run build.bat, and for Linux, run build.sh. After compiling, the corresponding executables will be generated in the release directory. Run the compiled executables directly.

  6. Open your browser and visit http://<your server[:port]>/_admin/, with default credentials admin admin. Please change the password promptly.

Others